Grafana Cloud k6 Private Load Zones per project permissions
You can now restrict Private Load Zones (PLZs) in Grafana Cloud k6 to be used by a limited set of projects.
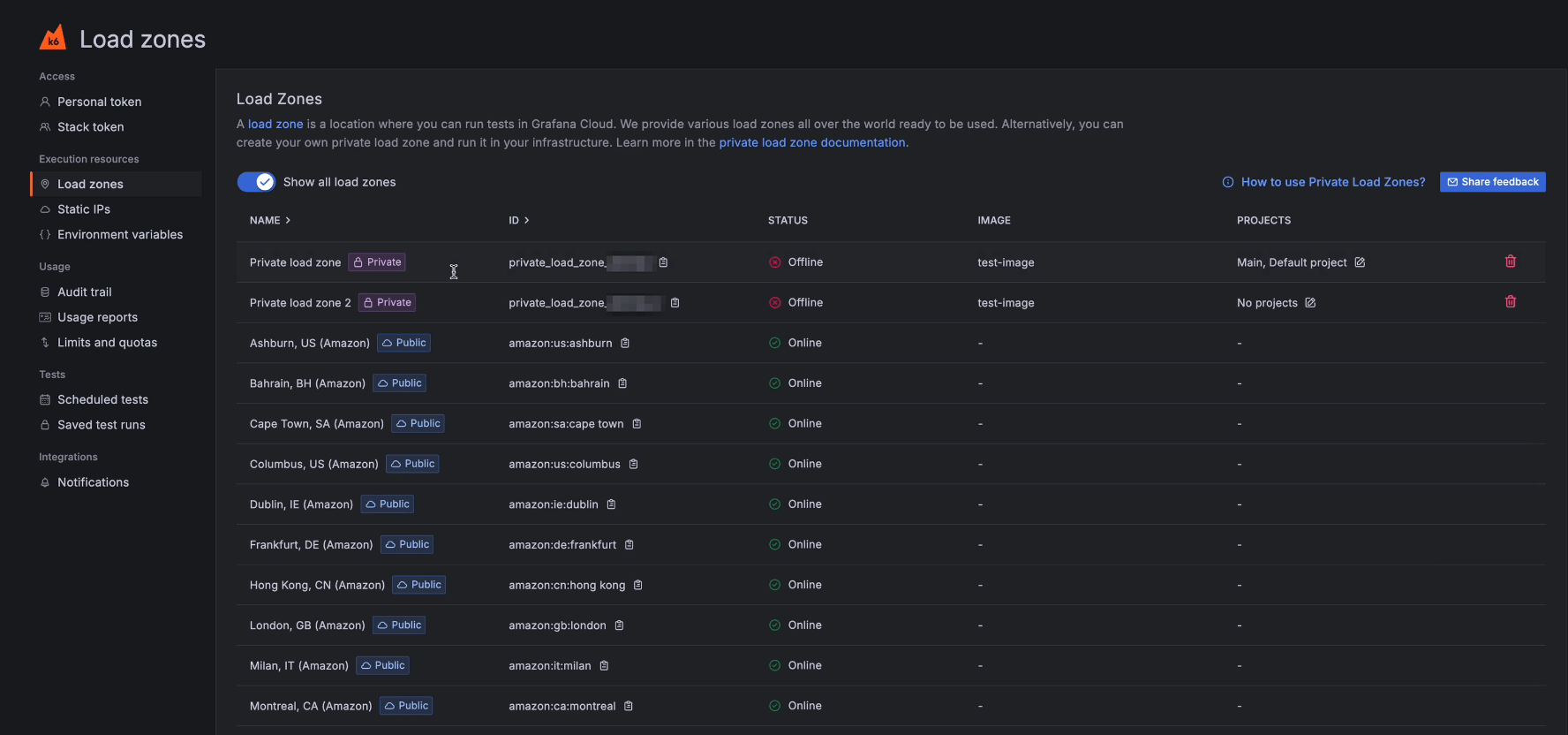
This feature lets you assign projects to a PLZ so that only tests inside of that project can be run on a specific PLZ.

For backward compatibility, any PLZ created before May 21st, 2025 is still able to run tests from any project.
PLZs created after that date have no projects added to it by default. To add a project to the PLZ, admins can edit the projects assigned to a PLZ by:
- Manually editing the Projects property of a PLZ via Testing & synthetics > Performance > Settings > Load zones.
- Using the Load zones REST API.
