
CI/CD observability: Extracting DORA metrics from a CD pipeline
Building on existing efforts to improve CI/CD observability, a Grafana Labs hackathon team built a POC for extracting DORA metrics from CD workflows.
Read more
Building on existing efforts to improve CI/CD observability, a Grafana Labs hackathon team built a POC for extracting DORA metrics from CD workflows.
Read more
Introducing AWS Observability, a user-centric app in Grafana Cloud that makes it easier than ever to monitor AWS for a diverse range of projects.
Read more
Hundreds of observability practitioners weighed in on the state of the industry, sharing thoughts on adoption and maturity, complexity and cost, OSS...
Read more
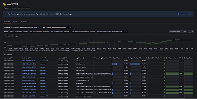
Take your AWS observability to the next level with Grafana Cloud. We now offer an EC2 solution that makes it easier than ever to monitor your AWS...
Read more
What's in store for 2024? We predict what's in, what's out, and what will be the most exciting trends in open source observability.
Read more
There's still time to take our annual observability survey. Share your thoughts, and check out what the community has to say so far.
Read more
Learn why observability is critical to CI/CD and how we're addressing it internally at Grafana Labs, and get a sneak peek at our vision for something...
Read more
Sentry Software ditched its legacy electricity monitoring solutions and safely reduced data center energy usage by 19% with Hardware Sentry, Grafana,...
Read more
We're back with our second annual observability survey! This is your chance to share your experiences and opinions as we poll our community of...
Read more
Take your AWS observability to the next level with Grafana Cloud. We now have support for over 60 AWS services, including EC2, Lambda, EBS, RDS, S3,...
Read more
Read more
Read more
Read more
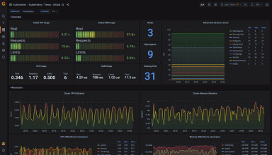
Powder uses Grafana to gather and visualize metrics in one place as part of an OSS observability stack that uses Prometheus to monitor Kubernetes...
Read more
Read more












