Enterprise Open source

Choose a view

The available views in Grafana Profiles Drilldown correspond to how you move through your data: from broader to more specific. For example, you can start with All services and then move to Profile types or Labels for more specific views into your data.

This matches the hierarchy of the profiling data.

After you choose a view, you can Investigate trends and spikes.

Select a view

Select a view by choosing an Exploration: All services, Profile types, Labels, Flame graph, or Diff flame graph.

Select an Exploration type to begin

You can refine any selected views by selecting a Profile type, Label, or Flame graph from one of the charts. Click and drag on an area of interest to see more detail.

Available views

Determining which view to use frames the rest of your investigation.

ViewWhat it showsUsed for
All servicesOverview of all services for any given profile metric
  • Reviewing all the services that are being profiled
  • Finding an anomalous service out of all services (or set of related services) by profile type
Profile typesOverview of all the profile metrics for a single service
  • Analyzing the performance of a single service across all profile types
  • Finding relations of profile metric spikes across profile types (or discovering an anomalous metric)
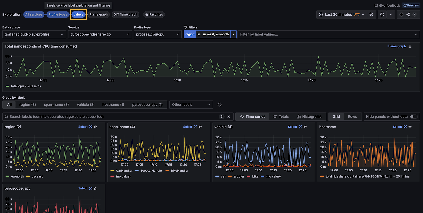
LabelsSingle service label exploration and filtering
  • Analyzing profiling metrics of a single service and profiling type across all label dimensions
  • Discovering anomalous profiling metrics by label
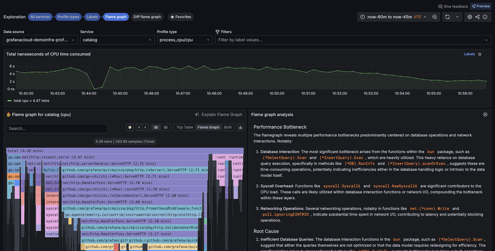
Flame graphSingle service flame graph
  • Analyze the flame graph of a particular service, profile type, and label selection
  • Use tools like **Explain flame graph**, GitHub code view, and Function details to get deeper insights into performance.
Diff flame graphCompare the differences between two flame graphs
  • Compare queries that may have different total amounts of time spent in each function
FavoritesList of visualizations saved as favorites
  • Save frequently accessed panels for quick access

Exploration type examples

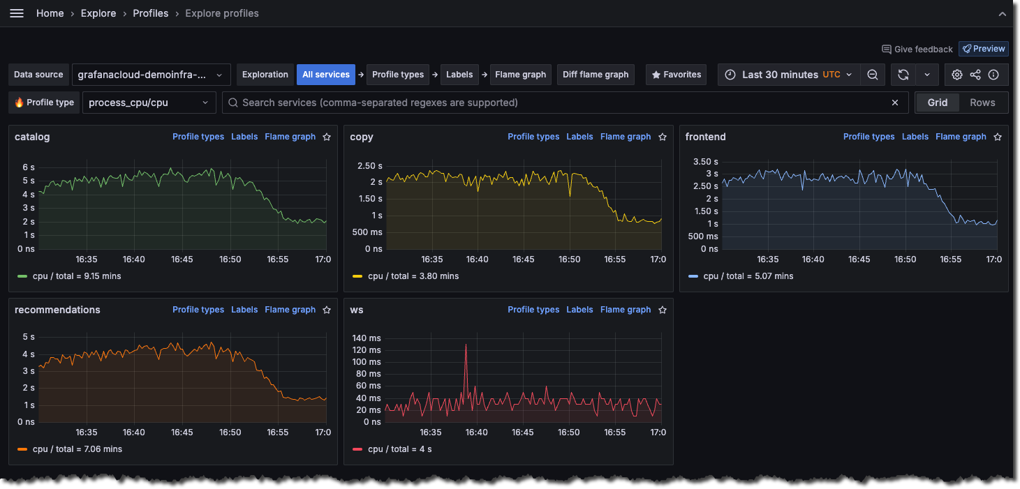
All services view

The All services view is the default view when you first open Profiles Drilldown.

The All services view

Profile types

The Profile types shows one chart for each profile available for the selected service. You can select to display the charts in a grid or one chart per row.

Profile types

Labels

The Labels view lets you navigate and analyze performance data through labels. This feature is crucial for identifying performance anomalies and understanding the behavior of different application segments under various conditions.

Labels view

Flame graphs

The Flame graph view visualizes profiling data of a single service in a flame graph format, allowing easy identification of resource-intensive functions.

On views with a flame graph, you can use Explain flame graph to provide an AI flame graph analysis that explains the performance bottleneck, root cause, and recommended fixes. For more information, refer to Flame graph AI.

You can also use line-level insights from the GitHub integration.

Flame graphs

Diff flame graph

The Diff flame graph view shows the differences between two profiling data sets. It normalizes the data by comparing the percentage of total time spent in each function so that the resulting flame graph is comparing the share of time spent in each function rather than the absolute amount of time spent in each function. This lets you compare two different queries that may have different total amounts of time spent in each function.

Similar to a git diff, it takes the selected flame graphs and highlights the differences between them.

Diff flame graph

Favorites

The Favorites view shows all your favorited visualizations. Clicking on the star (⭐️) at the top-right corner of a visualization saves it as a favorite.

Using favorites, you can create an overview of what’s important, as well as jump to the Flame graph view or the Labels view.

Favorites