
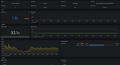
Monitoring Microsoft Windows with Grafana Cloud: new updates
We've released a major update for Windows, our most popular integration. Use new dashboards, alerts, and annotations for nodes and fleets — all with...
Read more
Want to stay on top of Grafana and Observability news? Sign up for our newsletter.
We've released a major update for Windows, our most popular integration. Use new dashboards, alerts, and annotations for nodes and fleets — all with...
Read more
Read more
The updated MySQL integration for Grafana Cloud now includes a new pre-built MySQL logs dashboard and the Grafana Agent configuration to view and...
Read more
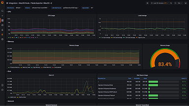
With the macOS integration, you can start your Grafana Cloud observability journey from your very own laptop.
Read more
Read more
The NSQ integration for Grafana Cloud helps monitor the real-time distributed messaging platform at scale.
Read more




