
Understand, diagnose, and optimize SQL queries: Introducing Grafana Cloud Database Observability
Help your developers, SREs, and DBAs quickly assess how SQL queries are contributing to your system's performance.
Read more
Products
Grafana Cloud
Monitor, analyze, and act faster with AI-powered observability.
LGTM+ Stack
Key Capabilities
Observability Solutions
Open Source
Community resources
Dashboard templates
Try out and share prebuilt visualizations
Prometheus exporters
Get your metrics into Prometheus quickly
end-to-end solutions
Opinionated solutions that help you get there easier and faster
monitor infrastructure
Out-of-the-box KPIs, dashboards, and alerts for observability
visualize any data
Instantly connect all your data sources to Grafana
Learn
Community and events
Resources
Help build the future of open source observability software Open positions
Check out the open source projects we support Downloads
Grafana Cloud
Monitor, analyze, and act faster with AI-powered observability.
Observability Solutions
The actually useful free plan
10k series Prometheus metrics
50GB logs, 50GB traces, 50GB profiles
500VUk k6 testing
20+ Enterprise data source plugins
100+ pre-built solutions
end-to-end solutions
Opinionated solutions that help you get there easier and faster
visualize any data
Instantly connect all your data sources to Grafana

Matthew Nolf
Software Engineer
Want to stay on top of Grafana and Observability news? Sign up for our newsletter.
Matthew Nolf · 13 Nov 2025 · 6 min read
Help your developers, SREs, and DBAs quickly assess how SQL queries are contributing to your system's performance.
Read more
Matthew Nolf · 27 Apr 2022 · 4 min read
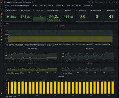
The fully managed Confluent Cloud integration makes it simple to monitor and visualize your Confluent Cloud resources in Grafana.
Read more
Matthew Nolf · 17 Nov 2021 · 5 min read
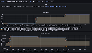
Grafana Cloud's fully managed integration for AWS CloudWatch pulls metrics with a few simple clicks and provides access to prebuilt dashboards,...
Read more

