Ask Grot Grot AI helper

Our AI helper has the answers

Grafana Cloud

A free tier that’s actually useful

  • 10k series Prometheus metrics
  • Storage - 50GB logs, 50GB traces, 50GB profiles
  • 500VUh synthetic testing
  • 20+ Enterprise data source plugins
  • From k8 to DB monitoring, 100+ pre-built solutions
  • Incident Response Management & OnCall

Observability Platforms

Recognised as a leader
in the Gartner Magic
Quadrant

Read the latest research and industry reports to discover the role of
observability in driving growth and future proofing your business
Actually useful AI

No panel? No data? This is what it sounds like when devs cry. Good thing Grafana Assistant, an LLM agent built directly into Grafana Cloud, can fix it for you. (Or let’s go crazy: make it purple.)

Learn more
AI dashboards
Centralized observability managed for you for LE$$

Metrics, logs, traces, and profiles, oh my! Gazillions of pre-built solutions to try. So much to explore, with capabilities galore. OTel me more.

Learn more
Grafana stack
Your first, last, or everything pane of glass.

Visualize & monitor almost anything. From AWS to Zabbix and everything in between, can’t get enough of your graphs, babe.

Data sources
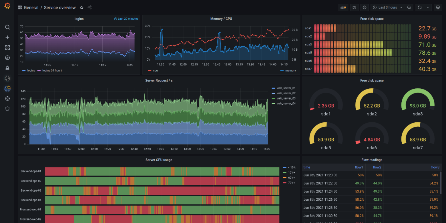
Grafana dashboard concept
AI-powered observability as easy as chat

Ask the Grafana Assistant, a context-aware LLM agent built directly into Grafana Cloud, to fix your dashboards or even make changes to your stack.

Learn more
AI dashboards
Centralized observability managed for you

Named a Leader in the Gartner® Magic Quadrant™ for Observability Platforms. Pick what you want, from K8s and application observability to incident response. Plus native support for Prometheus and OTel.

Learn more
Grafana stack
Your single or first pane of glass

Visualize and monitor almost anything. From AWS to Zabbix and 100s of other sources, bring them together in one place.

Data sources
Grafana dashboard concept
The actually useful free plan
Grafana Cloud Free Tier
  • 10k series Prometheus metrics
  • 50GB logs, 50GB traces, 50GB profiles
  • 500VUh k6 testing
  • 20+ Enterprise data source plugins
  • 100+ pre-built solutions
Create accountPut the credit card away.

Trusted by 25M+ users worldwide

Query /

keep data where it is

transfer arrow
diagram dots

Send data to backends

Open standards: OTel, Prometheus

Arrow pointing right
TestingTesting
Observability solutionsObservability solutions
Incident response managementIncident response management
Key capabilitiesKey capabilities
Building blocks: telemetry databases (LGTM+)Building blocks: telemetry databases (LGTM+)

No lock-in

Open standards: OTel, Prometheus

Arrow

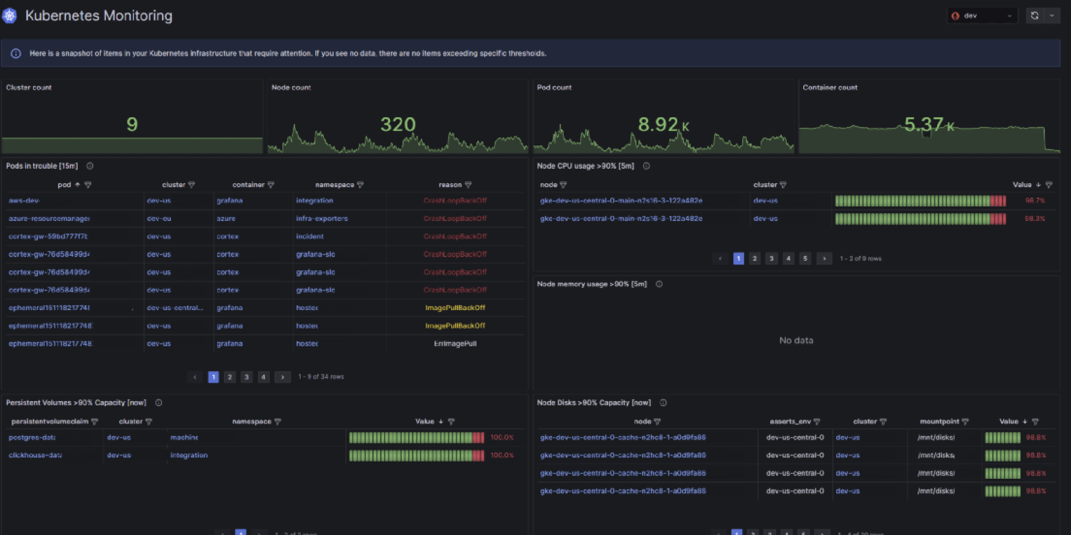
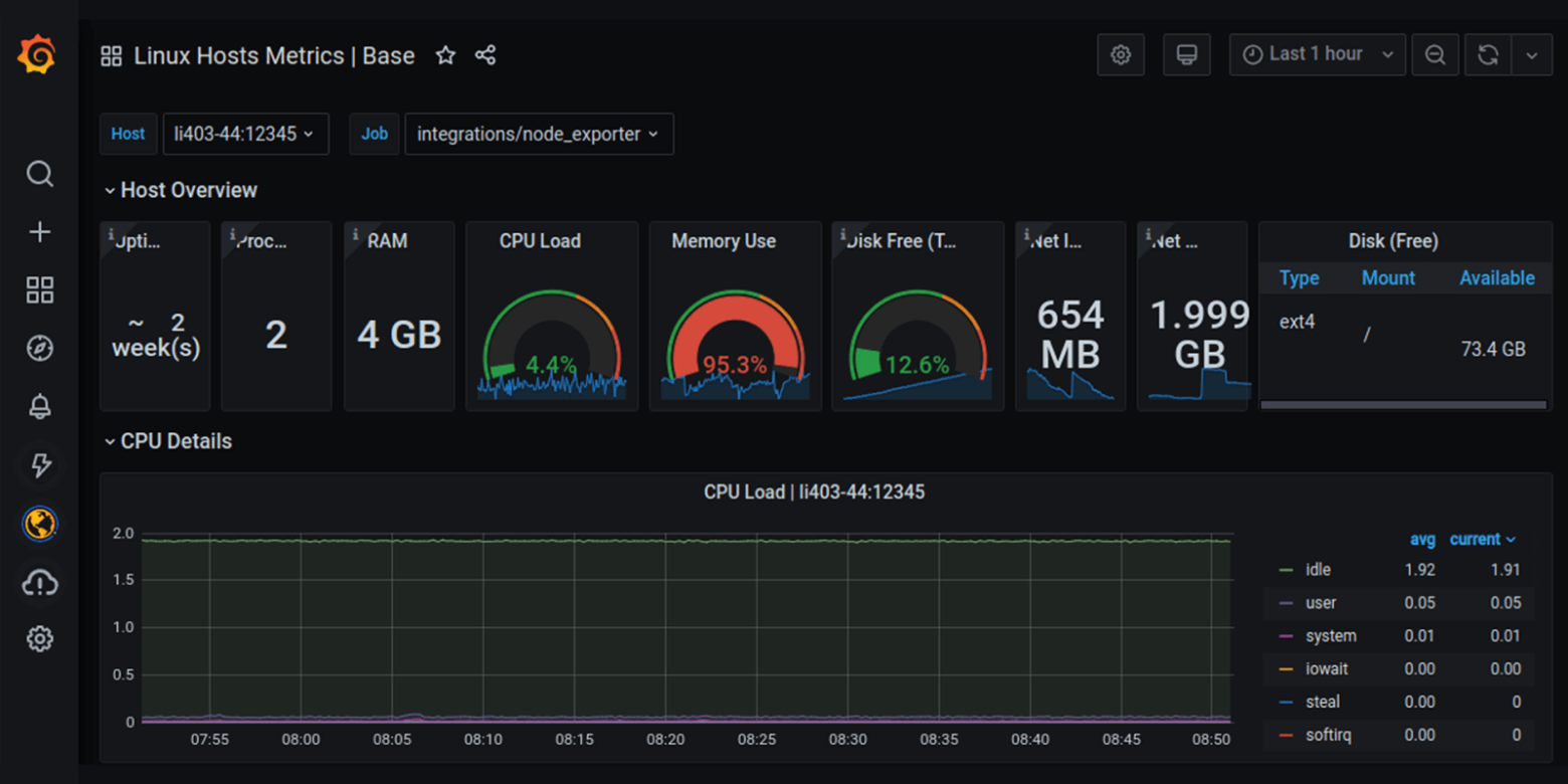
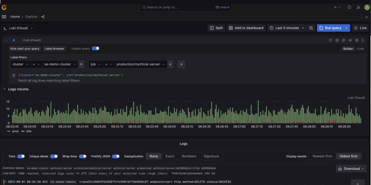
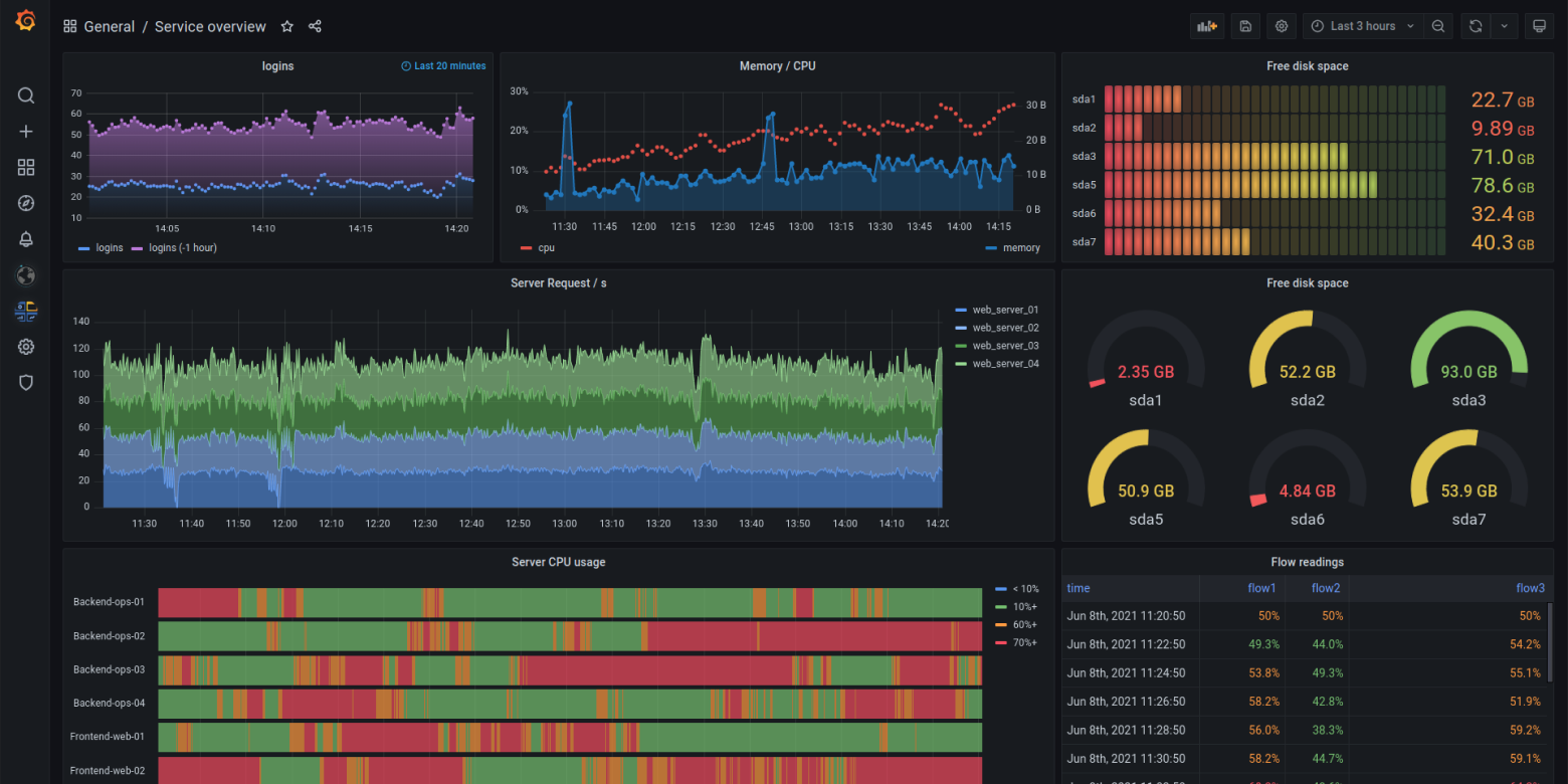
What can Grafana Cloud help you do?

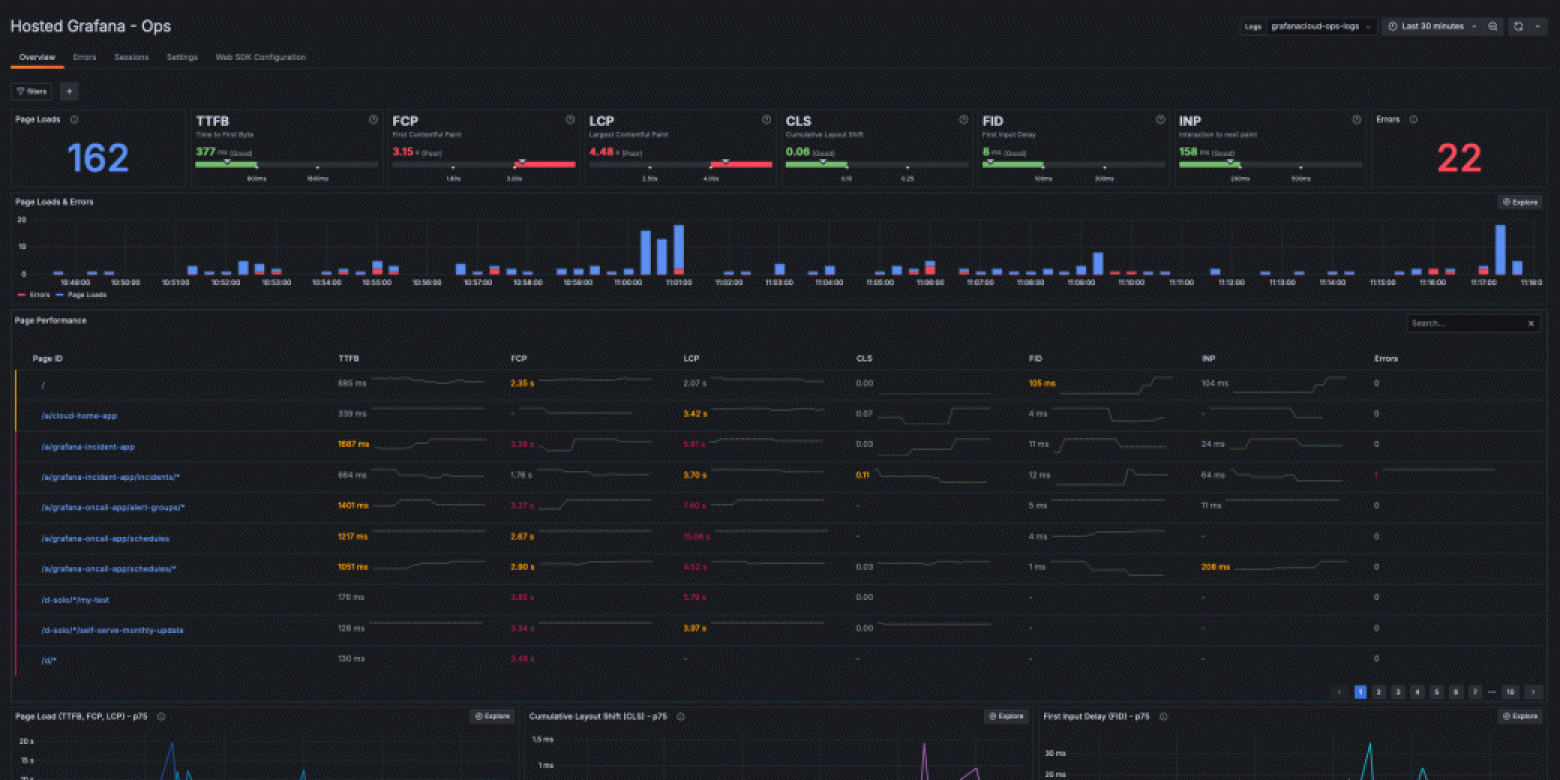
Grafana RCA workbench

Troubleshoot faster

Contextual alerts integrated into Grafana Cloud’s workflows for application, Kubernetes, and infrastructure observability – and more – speed up root cause analysis.

At BlackRock, this “put our telemetry into action and ultimately resolved issues faster,” Head of Observability Olin Gay said at ObservabilityCON.

Grafana Event processing

Reduce telemetry costs

Using machine learning under the hood, the Adaptive Telemetry features aggregate unused metrics and optimize log volumes.

It not only saves us hundreds of thousands of dollars a year, but it’s also a forcing function for us to look closely at our metrics to find additional opportunities for time series reduction and cardinality improvements,” said Mux Senior Engineering Manager Ron Lipke.

Grafana service monitoring

Manage your incident response, all in Grafana Cloud

The IRM solution provides workflows to create alerts and SLOs, manage on-call and incident response, and learn from postmortems – all within the context of your observability stack.

Getting on-call notifications and paging integrated closer to the dashboards and data that help developers diagnose and resolve issues will greatly improve on-call workflows,” said The Trade Desk Staff Software Engineer Nathan Bellowe.

Play around with the Grafana Stack

Experience Grafana for yourself, no registration or installation needed.

Grafana showcase

Watch
0:14